GUIDE

Sektor-Ranking: Identifiziere die stärksten und schwächsten Branchen auf einen Blick

Entdecke unser Multi-Indikator-Dashboard mit Industry Rankings, Time Series Charts, 12-Monats-Heatmaps, Momentum-Trend-Analysen und Volatilitäts-Metriken. Finde die besten Investment-Sektoren schneller als je zuvor.

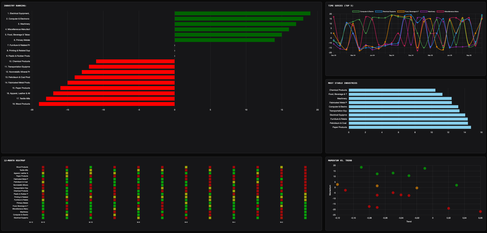
Sektor-Ranking Dashboard mit Multi-Indikator-Ansicht

Was ist das Sektor-Ranking Dashboard?

Stell dir vor, du könntest auf einen Blick sehen:

  • Welche Sektoren gerade die stärkste Performance zeigen
  • Welche Branchen konsistent wachsen vs. volatil schwanken
  • Welche Sektoren Momentum UND Trend auf ihrer Seite haben
  • Wie sich jeder Sektor über die letzten 12 Monate entwickelt hat
  • Welche Branchen die stabilsten und welche die riskantesten sind

Genau das bietet unser Sektor-Ranking Dashboard – ein professionelles Multi-Indikator-Tool, das dir alle wichtigen Metriken auf einem Bildschirm präsentiert. Keine endlosen Spreadsheets, keine manuellen Berechnungen, keine veralteten Daten. Nur klare Visualisierungen, die dir sofort zeigen, wo die besten Chancen liegen.

Warum Sektor-Ranking unverzichtbar ist

Die meisten Investoren verbringen 90% ihrer Zeit mit der Analyse einzelner Aktien – aber nur 10% mit der Sektor-Auswahl. Dabei zeigen Studien:

  • 70% der Aktien-Performance wird durch den Sektor bestimmt, nicht durch das Unternehmen selbst
  • Ein schwaches Unternehmen im starken Sektor performt oft besser als ein starkes Unternehmen im schwachen Sektor
  • Sektor-Rotation ist eine der profitabelsten Strategien für institutionelle Investoren

Die Regel: Wähle zuerst den richtigen Sektor, dann die richtige Aktie. Unser Dashboard hilft dir beim ersten Schritt.

Das Dashboard: 5 leistungsstarke Visualisierungen

Unser Sektor-Ranking Dashboard kombiniert fünf verschiedene Charts, die dir unterschiedliche Perspektiven auf die Sektor-Performance bieten:

1. Industry Ranking – Das Herzstück

Das Industry Ranking ist ein horizontales Balkendiagramm, das alle Sektoren nach einem Composite Score sortiert – vom stärksten zum schwächsten. Jeder Sektor erhält einen Score basierend auf mehreren Faktoren, die automatisch kombiniert werden.

Industry Ranking Balkendiagramm mit farbcodierten Scores

Industry Ranking zeigt alle Sektoren sortiert nach Composite Score (Grün = Stark, Grau = Neutral, Rot = Schwach)

Was du siehst:

  • Jeder Balken = Ein Sektor – Je weiter rechts (grün), desto stärker; je weiter links (rot), desto schwächer
  • Composite Score – Eine Zahl, die die Gesamt-Performance zusammenfasst (typischerweise von -10 bis +10)
  • Klickbar: Klicke auf einen Sektor, um zur detaillierten Sektor-Entwicklungs-Ansicht zu springen

Praktisches Beispiel: Industry Ranking

Szenario: Du suchst einen Sektor für ein neues Investment.

Was du tust:

  1. Öffne das Dashboard und schaue auf das Industry Ranking
  2. Die Top 3 Sektoren sind:
    • 1. Health Care & Social Assistance – Score: +7.2
    • 2. Professional Services – Score: +6.1
    • 3. Computer & Electronic Products – Score: +4.8
  3. Die Bottom 3 sind:
    • Textile Mills – Score: -6.5 (Rot)
    • Apparel, Leather & Allied Products – Score: -5.2
    • Printing & Related Support Activities – Score: -4.9

Investment-Entscheidung:

  • Long-Kandidaten: Fokussiere auf Health Care und Professional Services – suche führende Aktien in diesen Sektoren
  • Short-Kandidaten: Textile Mills und Apparel zeigen strukturelle Schwäche – mögliche Short-Opportunities
  • Vermeiden: Vermeide neue Positionen in den roten Sektoren, außer du siehst einen klaren Turnaround

2. Time Series (Top 5) – Performance über die Zeit

Während das Industry Ranking eine Momentaufnahme zeigt, liefert der Time Series Chart die historische Perspektive. Er zeigt die Top 5 performenden Sektoren über die letzten Monate hinweg.

Time Series Chart mit Top 5 Sektoren über Zeit

Time Series Chart zeigt die Entwicklung der Top 5 Sektoren über mehrere Monate

Was du siehst:

  • 5 farbige Linien – Jede Linie = Ein Top-Sektor
  • X-Achse: Zeit (Monate)
  • Y-Achse: Score-Wert
  • Trends erkennen: Steigt eine Linie kontinuierlich? Oder schwankt sie stark?
  • Divergenz: Ziehen Sektoren auseinander oder konvergieren sie?

Warum das wichtig ist:

Ein Sektor kann aktuell an Platz 1 liegen, aber stark fallend sein. Ein anderer Sektor liegt auf Platz 5, zeigt aber einen steilen Aufwärtstrend. Der Time Series Chart hilft dir, diese Dynamik zu erkennen:

  • Konsistenter Aufwärtstrend: Vertraue dem Sektor, er zeigt Stabilität
  • Abwärtstrend trotz hohem Ranking: Vorsicht, der Sektor verliert an Momentum
  • Steiler Anstieg: Sektor gewinnt stark – früher Einstieg lohnt sich
  • Hohe Volatilität: Sektor schwankt stark – riskant für konservative Investoren

Praktisches Beispiel: Time Series Analyse

Szenario: Du siehst zwei Sektoren im Ranking:

  • Sektor A: Aktueller Score +6.5 (Platz 1), aber Time Series zeigt Abwärtstrend seit 6 Monaten
  • Sektor B: Aktueller Score +4.2 (Platz 4), aber Time Series zeigt steilen Aufwärtstrend seit 4 Monaten

Smarte Entscheidung:

  • Investiere in Sektor B – Er hat Momentum und könnte bald Platz 1 erreichen
  • Vermeide Sektor A – Trotz hohem Score verliert er an Stärke (Mean Reversion nach unten)

Trading-Strategie: Kaufe steigende Sektoren mit mittlerem Ranking, verkaufe fallende Sektoren mit hohem Ranking.

3. Most Stable Industries – Niedrige Volatilität, hohes Vertrauen

Stabilität ist für viele Investoren genauso wichtig wie Performance. Der Most Stable Industries Chart zeigt dir, welche Sektoren die geringste Volatilität aufweisen – ideal für defensive Portfolios.

Most Stable Industries Balkendiagramm mit Volatilitäts-Scores

Most Stable Industries zeigt die Sektoren mit der geringsten Volatilität

Was du siehst:

  • Horizontales Balkendiagramm – Sortiert nach Volatilität (niedrig = stabil)
  • Volatilität – Gemessen als Standardabweichung der Scores über Zeit
  • Hellblaue Balken – Je kürzer der Balken, desto stabiler der Sektor

Warum das wichtig ist:

Hohe Performance ist nutzlos, wenn sie extrem volatil ist. Stabile Sektoren bieten:

  • Vorhersagbare Returns – Weniger Überraschungen, bessere Planung
  • Geringeres Risiko – Niedrigere Wahrscheinlichkeit plötzlicher Einbrüche
  • Ideal für Long-Term-Investments – Buy-and-Hold-Strategien funktionieren besser
  • Defensive Absicherung – In unsicheren Zeiten bieten stabile Sektoren Schutz

Typisch stabile Sektoren

Historisch gesehen zeigen folgende Sektoren oft niedrige Volatilität:

  • Utilities: Strom-, Wasser-, Gasversorger – Menschen brauchen immer Energie
  • Health Care: Gesundheitsdienstleistungen – unabhängig vom Konjunkturzyklus
  • Consumer Staples: Lebensmittel, Haushaltsprodukte – tägliche Notwendigkeiten
  • Real Estate (REITs): Immobilien – langfristige Mietverträge, stabile Cashflows

Volatilste Sektoren: Technology, Energy, Materials – stark abhängig von Konjunktur und Rohstoffpreisen.

4. 12-Month Heatmap – Saisonale Muster auf einen Blick

Die 12-Month Heatmap ist eine der mächtigsten Visualisierungen im Dashboard. Sie zeigt dir, wie sich jeder Sektor in jedem der letzten 12 Monate entwickelt hat – alles in einem kompakten Chart.

12-Month Heatmap mit farbcodierten Sektor-Performances

12-Month Heatmap zeigt die Performance aller Sektoren über 12 Monate (Rot = Schwach, Grün = Stark)

Was du siehst:

  • Y-Achse: Alle Sektoren (vertikal aufgelistet)
  • X-Achse: Letzte 12 Monate (M-12 = vor 12 Monaten, M-1 = letzter Monat)
  • Farbcodierung:
    • Grün: Starke Performance in diesem Monat
    • Gelb: Neutrale Performance
    • Rot: Schwache Performance
  • Muster erkennen: Gibt es horizontale Streifen (konstant starke/schwache Sektoren)? Oder vertikale Streifen (starke/schwache Monate für alle)?

Was du damit machen kannst:

1. Saisonale Muster identifizieren

Manche Sektoren zeigen saisonale Trends:

  • Einzelhandel: Oft grün im Q4 (Weihnachtsgeschäft), rot im Q1
  • Bau: Grün im Frühling/Sommer, rot im Winter
  • Tourism/Hospitality: Grün in Urlaubsmonaten, rot in Nebensaison

Trading-Idee: Kaufe Construction-Aktien im Januar (niedrig), verkaufe im Juni (hoch).

2. Konsistenz überprüfen

Ein Sektor mit 12 grünen Kästchen in Folge ist extrem konsistent und vertrauenswürdig. Ein Sektor mit abwechselnd grün und rot ist volatil und unberechenbar.

3. Turnarounds erkennen

Wenn ein Sektor 6 Monate lang rot war und plötzlich die letzten 2 Monate grün ist, könnte das ein Turnaround-Signal sein.

Praktisches Beispiel: Heatmap-Analyse

Szenario: Du analysierst die Heatmap und siehst:

  • Energy Sektor: M-12 bis M-7 = alle rot, M-6 bis M-1 = alle grün
  • Interpretation: Der Energy Sektor war 6 Monate lang schwach, hat sich aber komplett erholt
  • Mögliche Ursache: Ölpreis ist von $60 auf $85 gestiegen

Investment-Strategie:

  • Wenn der Aufwärtstrend intakt bleibt (grüne Kästchen anhalten), kaufe Energy-Aktien
  • Wenn plötzlich wieder rot auftaucht, könnte der Trend brechen – Exit-Signal

5. Momentum vs. Trend – Die ultimative Kombination

Der Momentum vs. Trend Scatter Plot ist das fortgeschrittenste Chart im Dashboard. Er plottet jeden Sektor basierend auf zwei Dimensionen:

  • X-Achse: Trend – Langfristige Richtung (steigend oder fallend über Monate)
  • Y-Achse: Momentum – Kurzfristige Geschwindigkeit (wie schnell bewegt sich der Sektor aktuell?)
Momentum vs Trend Scatter Plot mit farbcodierten Sektoren

Momentum vs. Trend Scatter Plot zeigt die beste Kombination: hoher Trend + hohes Momentum (oben rechts)

Was du siehst:

  • Jeder Punkt = Ein Sektor
  • Position:
    • Oben rechts: Hoher Trend + Hohes Momentum = Beste Sektoren
    • Unten links: Niedriger Trend + Niedriges Momentum = Schwächste Sektoren
    • Oben links: Niedriger Trend, aber hohes Momentum = Kurzfristiger Bounce, aber schwacher Langfrist-Trend
    • Unten rechts: Hoher Trend, aber niedriges Momentum = Trend intakt, aber Momentum lässt nach
  • Farbcodierung: Grün = stark, Gelb = mittel, Orange = schwach, Rot = sehr schwach

Warum das wichtig ist:

Die besten Investments haben beides:

  • Trend: Langfristiger Aufwärtstrend → Der Sektor wächst strukturell
  • Momentum: Kurzfristige Beschleunigung → Der Sektor gewinnt aktuell an Fahrt

Sektoren oben rechts sind Goldgruben. Sektoren unten links sind Value-Traps.

Praktisches Beispiel: Momentum vs. Trend

Szenario: Du analysierst 4 Sektoren im Scatter Plot:

  • Sektor A (oben rechts): Trend +5.2, Momentum +6.1 → Kaufen!
  • Sektor B (unten rechts): Trend +4.8, Momentum -1.2 → Caution! Trend ist gut, aber Momentum schwächt ab
  • Sektor C (oben links): Trend -2.1, Momentum +5.3 → Dead Cat Bounce? Kurzfristiger Anstieg, aber langfristiger Abwärtstrend
  • Sektor D (unten links): Trend -4.5, Momentum -5.8 → Meiden! Alles ist schlecht

Investment-Entscheidung:

  • Long: Sektor A (starker Trend + starkes Momentum)
  • Watch: Sektor B (abwarten, ob Momentum zurückkommt)
  • Short: Sektor D (strukturell schwach)
  • Trade: Sektor C könnte für kurzfristige Spekulation interessant sein, aber kein Long-Term-Hold

Goods-Producing vs. Service-Providing: Separate Analysen

Unser Dashboard erlaubt dir, zwischen zwei Hauptkategorien zu wechseln:

  • Güterproduktion: 18 Sektoren wie Machinery, Food Products, Chemicals, Transportation Equipment
  • Dienstleistungen: 18 Sektoren wie Health Care, Finance, Retail Trade, Professional Services

Warum separate Analysen?

  • Unterschiedliche Dynamiken: Goods-Producing Sektoren sind stark zyklisch, Service-Providing Sektoren stabiler
  • Unterschiedliche Investment-Strategien: Goods-Producing eignet sich für Timing-Plays, Service-Providing für Buy-and-Hold
  • Besserer Vergleich: Computer & Electronics gegen Health Care zu vergleichen ergibt keinen Sinn – sie haben völlig andere Treiber

Advanced Strategien mit dem Sektor-Ranking Dashboard

Strategie 1: Top-Down Sector Rotation

  1. Identifiziere die Top 3 Sektoren im Industry Ranking
  2. Überprüfe im Time Series Chart, ob sie einen Aufwärtstrend zeigen
  3. Checke im Momentum vs. Trend Plot, ob sie oben rechts liegen
  4. Wenn alle 3 Bedingungen erfüllt sind: Kaufe Sektor-ETFs oder Top-Aktien dieser Sektoren
  5. Halte, bis der Sektor aus den Top 5 fällt oder der Trend bricht
  6. Rotiere dann zu den neuen Top-Sektoren

Strategie 2: Stability Portfolio

  1. Nutze den Most Stable Industries Chart und wähle die 5 stabilsten Sektoren
  2. Investiere gleichgewichtet in diese 5 Sektoren (jeweils 20%)
  3. Rebalance quartalsweise basierend auf aktualisierter Volatilitäts-Rangliste
  4. Ziel: Niedrige Volatilität, konsistente Returns, defensives Portfolio

Strategie 3: Momentum Breakout Trading

  1. Identifiziere Sektoren im Momentum vs. Trend Plot, die gerade von unten links nach oben rechts wandern
  2. Das sind Sektoren, die sowohl Trend als auch Momentum gewinnen – Breakout-Kandidaten
  3. Kaufe früh im Breakout (sobald beide Werte positiv werden)
  4. Halte, bis Momentum oder Trend nachlassen
  5. Profitiere vom stärksten Teil der Bewegung

Strategie 4: Seasonal Heatmap Play

  1. Analysiere die 12-Month Heatmap und identifiziere saisonale Muster
  2. Beispiel: Construction ist jeden Juni-August grün, jeden Dezember-Februar rot
  3. Trade: Kaufe Construction-Aktien im März (Tiefpunkt), verkaufe im Juli (Höhepunkt)
  4. Wiederhole jedes Jahr – nutze vorhersagbare Saisonalität

Strategie 5: Contrarian Reversal

  1. Finde Sektoren im Industry Ranking, die stark gefallen sind (rote Balken)
  2. Checke die Heatmap: Gibt es Anzeichen einer Trendwende? (rote Kästchen werden gelb/grün?)
  3. Checke Momentum vs. Trend: Bewegt sich der Sektor nach oben (Momentum steigt)?
  4. Wenn ja: Früher Einstieg in die Erholung – hohe Rendite-Chancen

Kombination mit anderen Tools

Sektor-Ranking + Sektor-Entwicklung

Nutze beide Tools zusammen:

  • Sektor-Ranking: Finde die Top-Sektoren (schneller Überblick)
  • Sektor-Entwicklung: Tauche tiefer in einen spezifischen Sektor ein (Cumulative Index über Jahre)

Workflow:

  1. Öffne Sektor-Ranking, identifiziere Top 3 Sektoren
  2. Klicke auf einen Sektor → Wechsel zur Sektor-Entwicklung
  3. Analysiere den langfristigen Trend im Cumulative Index Chart
  4. Entscheide, ob der kurzfristige Momentum-Push auch langfristig Bestand hat

Sektor-Ranking + Stock Screener

  • Identifiziere starke Sektoren im Sektor-Ranking
  • Nutze den Stock Screener, um die besten Aktien innerhalb dieser Sektoren zu finden
  • Filtere nach: Sektor = Health Care, P/E < 20, ROE > 15%, Dividend Yield > 2%
  • Investiere nur in Aktien, die sowohl im starken Sektor als auch fundamental stark sind

Sektor-Ranking + Earnings Calendar

  • Finde starke Sektoren im Sektor-Ranking
  • Checke im Earnings Calendar, welche Aktien dieser Sektoren bald Earnings haben
  • Erwartung: Starke Sektoren → Starke Earnings Beats
  • Trade: Kaufe vor Earnings, profitiere vom Post-Earnings-Momentum

Häufige Fehler vermeiden

1. Nur auf das Industry Ranking starren

Das Ranking ist ein Snapshot. Ohne Time Series und Heatmap verpasst du wichtige Trends. Lösung: Nutze immer mindestens 3 Charts zusammen.

2. Momentum ohne Trend jagen

Ein Sektor mit hohem Momentum aber niedrigem Trend ist oft ein Dead Cat Bounce. Lösung: Investiere nur in Sektoren mit beiden Faktoren positiv (oben rechts im Scatter Plot).

3. Stabilität mit Performance verwechseln

Ein stabiler Sektor kann trotzdem schwach sein (konsistent niedrig). Lösung: Kombiniere Stabilität mit Ranking – wähle stabile Sektoren, die auch stark performen.

4. Saisonale Muster ignorieren

Viele Investoren kaufen Construction-Aktien im Winter (Hochpunkt) und verkaufen im Sommer (Tiefpunkt) – genau falsch. Lösung: Nutze die Heatmap, um saisonale Tiefs/Hochs zu timen.

5. Goods-Producing und Service-Providing mischen

Diese Kategorien haben völlig unterschiedliche Charakteristiken. Lösung: Analysiere sie separat und baue separate Strategien.

Profi-Tipps für maximale Effizienz

Tipp 1: Wöchentliches Dashboard-Review

Setze dir jeden Sonntagabend 15 Minuten Zeit:

  1. Öffne das Dashboard
  2. Checke die Top 5 im Industry Ranking – haben sich Veränderungen ergeben?
  3. Schaue auf Time Series – brechen Trends?
  4. Überprüfe dein Portfolio – sind deine Aktien noch in starken Sektoren?
  5. Passe an, falls nötig

Tipp 2: Screenshot-Archiv

Mache jeden Monat einen Screenshot des Industry Rankings und speichere ihn ab. Nach 12 Monaten hast du ein Archiv, das dir zeigt:

  • Welche Sektoren dauerhaft stark/schwach waren
  • Welche Sektoren volatil waren
  • Wie sich Sektor-Zyklen verhalten

Tipp 3: Kombination mit makroökonomischen Daten

Verknüpfe das Dashboard mit Makro-News:

  • Zinserhöhung: Erwarte fallende Scores bei Real Estate, Utilities
  • Rezession: Erwarte steigende Scores bei Consumer Staples, Health Care
  • Rohstoffboom: Erwarte steigende Scores bei Materials, Energy

Tipp 4: Divergenz-Trades

Wenn zwei historisch korrelierte Sektoren plötzlich divergieren (einer steigt, einer fällt), ist das ein Trade-Signal:

  • Long den steigenden, Short den fallenden
  • Profitiere von der Konvergenz zurück zur historischen Korrelation

Tipp 5: Momentum-Reversals frühzeitig erkennen

Wenn ein Sektor von Platz 1 auf Platz 5 fällt innerhalb von 2 Monaten, ist das ein starkes Reversal-Signal. Exit sofort, auch wenn du Verluste realisierst – die Situation wird schlimmer.

Häufige Fragen

Wie oft werden die Dashboard-Daten aktualisiert?

Die Daten werden monatlich aktualisiert, typischerweise in der ersten Woche des Folgemonats. Die Charts zeigen immer die neuesten verfügbaren Daten.

Kann ich mehrere Sektoren gleichzeitig vergleichen?

Ja! Das ist die Stärke des Dashboards. Alle 5 Charts zeigen dir alle Sektoren gleichzeitig – du siehst sofort, wie sie sich zueinander verhalten.

Was ist der Composite Score genau?

Der Composite Score ist eine gewichtete Kombination mehrerer Faktoren, die die Gesamt-Performance eines Sektors abbilden. Je höher der Score, desto stärker der Sektor aktuell.

Sollte ich nur in Top-Ranking-Sektoren investieren?

Nicht unbedingt. Manchmal bieten Sektoren auf Platz 4-7 bessere Risk-Reward-Ratios, besonders wenn sie steigende Trends zeigen. Top-Sektoren sind oft schon überbewertet.

Wie nutze ich das Dashboard in einer Rezession?

In Rezessionen: Fokussiere auf defensive Sektoren (Health Care, Utilities, Consumer Staples). Nutze das Most Stable Industries Chart und investiere in die stabilsten Sektoren.

Fazit: Dein Sektor-Ranking Cheat Sheet

Das Sektor-Ranking Dashboard ist dein All-in-One-Tool für Sektor-Analyse. Statt Stunden mit manuellen Berechnungen zu verbringen, siehst du in Sekunden:

  • Industry Ranking: Welche Sektoren sind aktuell stark/schwach?
  • Time Series: Wie haben sich die Top-Sektoren über Zeit entwickelt?
  • Most Stable: Welche Sektoren bieten niedrige Volatilität?
  • Heatmap: Welche saisonalen Muster gibt es?
  • Momentum vs. Trend: Welche Sektoren haben beides – Trend UND Momentum?

Unser Dashboard gibt dir die Power:

  • 5 leistungsstarke Charts – Alle wichtigen Perspektiven auf einen Blick
  • 36 NAICS-Sektoren – Komplette Abdeckung der Wirtschaft
  • Farbcodierte Visualisierungen – Erkenne Stärke/Schwäche sofort
  • Klickbare Rankings – Springe zur detaillierten Sektor-Entwicklung
  • Separate Analysen – Goods-Producing vs Service-Providing
  • Monatliche Updates – Always current data

Wähle die richtigen Sektoren, maximiere deine Returns – starte jetzt mit dem Sektor-Ranking Dashboard.

"The trend is your friend until the end when it bends." – Ed Seykota